网站首页  词典首页

请输入您要查询的字词:

 

字词 高频继电保护
类别 中英文字词句释义及详细解析
释义

高频继电保护high frequency relay protection

将线路两端继电器的输入量(电流相位或功率方向)转化为50~300千赫的高频讯号,利用高频载波通道进行信息联系,判断是否跳闸的保护。由量度继电器、收发讯机、高频载波通道及其他辅助继电器构成,分为相差动高频保护和高频闭锁方向保护两类。保护范围外部故障时不动作,保护范围内部故障时,瞬时动作切除故障,是电压220千伏及以上复杂电网的主要保护,能满足电力系统稳定运行的要求。
高频通道 传输高频载波电流的路径。利用输电线路的一相与大地作为高频通道,称为“相-大地”制通道(图1)。阻波器1由电感与电容器并联组成,在高频电流时形成并联谐振呈高阻抗,使高频讯号限制在被保护线路的范围以内; 对于工频电流呈现低阻抗(约0.04欧)。耦合电容2在高频下,使收发讯机与输电线路间形成通道,并使收发讯机与工频高压线路绝缘。结合滤波器3是一个可调节的空心变压器,与耦合电容器组成窄带通滤波器,其线路一侧的阻抗与输电线路的波阻抗(约为400欧)匹配,在高频电缆4一侧的阻抗与电缆的波阻抗(约为100欧)匹配,使高频讯号在传输过程中无反射,以减小高频能量的附加衰耗。

图1 “相-大地”制高频通道原理图


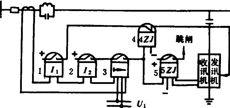
高频闭锁方向保护 由电流继电器1、2作启动元件,方向继电器3作为方向元件构成高频继电保护(图2)。当保护范围内部故障,功率为正(由母线流向线路)时,瞬时动作发出跳闸指令;当外部故障时,功率为负的一端发出高频闭锁信号,而无跳闸信号发出。中间继电器4ZJ在内部故障时,使发讯机停止发讯。执行元件5ZJ是带有工作线圈(左边)和制动线圈(右边)的极化继电器,当工作线圈有电流、制动线圈无电流时,继电器动作并发出跳闸指令;在启动元件2、3启动后,收讯机亦收到闭锁信号,经整流而向工作线圈提供电源,使之通有电流,继电器便不动作。该保护装于线路的两端。当线路BC发生故障(图3)时,它在保护b3、b4的保护范围内,启动元件1和2,方向元件3均启动,使执行元件5ZJ的工作线圈通电,而由于4ZJ动作使两端发讯机均不发讯号,5ZJ的制动线圈不通电而动作,并发出跳闸指令。对于保护b1、b2(b5、b6同)而言,故障在其保护范围之外,保护b2(b5)测得负功率而不动作,这时启动元件1启动后,发讯机5经4ZJ获得电源,发出闭锁信号,两侧保护的收讯机收到高频信号,使5ZJ的制动线圈通电流,将保护闭锁,无跳闸指令发出。在外故障时,为了避免远端启动元件已启动,而近端元件不启动,不发闭锁信号,使远端误跳闸,采用两个启动元件。其启动的关系为:Idz,j,2=(1.6~2)Idz,j, 1。元件1动作灵敏,先启动,使发讯机先发出闭锁信号。该保护的缺点是因采用两个启动元件,使保护的灵敏度降低。同时,当电力系统振荡,且振荡中心在保护范围之内时,两端的功率均为正方向而产生误动。利用负序电流和负序功率构成的高频闭锁负序方向保护,可以克服上述缺点。此外,还可以构成高频闭锁距离保护和高频零序保护。

图2 高频闭锁方向保护的原理接线示意

图3 高频闭锁方向保护的作用原理


相差高频保护 由电流继电器I1、I2和输入量为负序电流的电流继电器作为启动元件,变压器CB、整流器和继电器JJ作为相位比较元件构成的高频保护(图4)。操作元件由I1+KI2的复合过滤器和操作互感器CH组成。过滤器将三相电流合成一个单相电流,再经互感器CH变为电压,操纵发讯机在正半周时发出高频讯号,在负半周时不发高频讯号。当保护范围内部故障(图5a)时,两侧电流相位相同(图5b)。两侧启动元件启动后,同时发出高频讯号与停止讯号(图6c″和d″),两端收讯机收到间断的合成信号(e″),收讯机输出电流也是间断的(f″),该电流在变压器CB二次侧感应电势,经整流输入继电器JJ,使它动作发出跳闸指令。当外部故障时,两侧电流相位差180°(图5c)。启动元件启动后,两侧高频信号发讯时间错开半个周期(图6c′,d′),则两侧收讯机收到连续不断的高频信号(e′),收讯机输出电流为零(f′),继电器JJ不动作,无跳闸指令发出。该保护的缺点是也有两套启动元件,此外,由于电源电势的相位差、变压器及线路等元件阻抗的相位差、互感器的相位差等,致使在区内故障时,两端电流相位并不相同,高频信号不能完全重叠;区外故障时,两端电流相位差不等于180°,高频信号不能互相填满(错开时间不等于半周期)。这将不利于保护正确动作,需要处理好比较元件的整定和校验。

图4 相差动高频保护的原理接线图

(a)接线示童图

(b) d-1点内部故障时的电流相位

(c) d-2点外部故障时的电流相位

图5 相差动高频保护工作的基本原理

图6 相差动高频保护动作原理的说明


启动发讯机继电器的动作电流,按躲过大负荷电流及最大不平衡负序电流整定。启动保护继电器的动作电流比相应启动发讯机继电器的动作电流大1.5~2倍。
当保护线路长度超过180千米时,三相短路故障会出现相继动作区。
随便看

 

文网收录3541549条中英文词条,其功能与新华字典、现代汉语词典、牛津高阶英汉词典等各类中英文词典类似,基本涵盖了全部常用中英文字词句的读音、释义及用法,是语言学习和写作的有利工具。

 

Copyright © 2004-2024 Ctoth.com All Rights Reserved
京ICP备2021023879号 更新时间:2025/10/19 17:21:00