差动螺旋机构
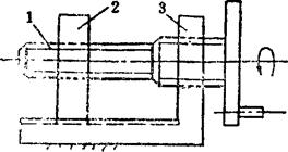
例5.2-111 典型差动螺旋机构  该机构由主动螺杆1、螺母滑块2和带螺孔的机架3组成。螺杆1由导程分别为l2、l3的两段螺旋制成,分别与螺母2、机架3构成螺旋副。当螺杆1转动φ角时,螺母2的移动距离S为  两螺旋旋向相同时取“-”相反时取“+”。差动螺旋机构广泛用于测微计、分度机构、调节机构及夹具等。 例5.2-112 铣刀心轴紧固机构  铣床主轴3上的螺旋和铣刀心轴2上的螺旋分别与紧固螺母1配合,两螺旋均为左螺旋,其导程不等(l3>l2)。当按图示方向转动螺母1时,则使心轴2移向主轴3的锥孔,并在孔内固紧;当反向转动1时则松开,可拔出心轴。 例5.2-113 镗刀进刀量调节机构  镗床主轴1安装镗刀3,其进刀量的调节由转动双螺杆2实现。螺杆2上端与主轴1的螺孔配合,其下端与镗刀3的螺孔配合;两段螺旋均为右螺旋,其导程分别为l1、l3。若取l1=1.25mm、l3=1mm,按图示方向旋转螺杆2时,则每转10°,镗刀沿刀杆方向的进刀量为S=O.0069mm。图中螺杆尾部的a处为调节用六角孔。 例5.2-114 气阀开关微调机构  该机构为同心同向螺距不等的差动螺旋机构。主动螺杆1的外螺旋与机架的螺孔2配合,1的内螺旋与阀门的螺杆3配合,阀门与机架构成移动副。可作为煤气罐气阀开关用,具有可缓慢开闭和微调的功能, |