网站首页  词典首页

请输入您要查询的字词:

 

字词 建筑设计规范化的基本要求
类别 中英文字词句释义及详细解析
释义

建筑设计规范化的基本要求


(一)厂房结构的选择

厂房结构分以下几种类型:

砖木结构 用砖木来建造,一般能达到低跨度(如12m跨)要求。由于目前木材紧张,且不经济,故采用不广。

砖石结构 用砖石建造,使用较广泛,特别是高度在8m以内及吊车载重量为10t以下时的单层厂房的建造,多用此种结构。

混合结构 砖钢石混合,多用于跨度不甚大、强度不需太高的建筑。

钢筋混凝土结构 用于强度大、跨度大(可能达18m、24m跨)的结构。

铜结构 仅用在重型厂以及需负荷达数十吨吊车;高度、跨度和荷重均很大,但设备对于墙壁保暖要求不高的厂房结构。

陶瓷工业中,大中型厂的厂房通常采用柱距为6m的钢筋混凝土结构,并以规格为6×1.5m的钢筋混凝土槽板作为盖板;小型厂的厂房通常采用柱距为4m的砖石或砖木结构,以木板为屋顶盖板。这些建筑物中的屋面,主要是采用油毡或各式瓦。

陶瓷工厂的焙烧车间,由于温度较高(如倒焰圆窑窑顶表面的最高温度可达130℃),故在南方地区宜采用敞开式建筑。

(二)厂房跨度、高度及定位轴线的标注

1.厂房跨度与柱距和厂房高度

跨度应符合生产过程及机械装备上的要求,亦应满足于施工上的最经济原则。通常大于18m的跨度,其标准间距可采用6m的倍数来变动;小于18m的跨度则采用3m的倍数变动其间距(如6、9、15……)。面厂房的柱距应采用6m的倍数,见图3-1所示。

图3-1 柱网示意图

(引自厂房建筑统一化基本规则“TJ6-74”)

高度一般应为300mm的倍数,在无吊车的厂房其高度可为4m或5m;有吊车的厂房,其地板面至吊车轨顶的标志高度,应为600mm的倍数;自地面至支承吊车梁的牛腿面的高度应为300mm的倍数,参见图3-2所示。吊车轨顶至屋架下桁的间距则以20cm的倍数来调节。

图3-2 厂房高度示意图

如果建筑物系多层厂房,其跨度即宽度,常以柱距(每柱距为6m)的倍数来变更,一般以3-4跨较称经济适用(太宽会影响自然照明)。层高,即是相邻两层楼面的板面间距,应在3.0m以上,并常以60cm的倍数来变动。通常多采用4.2m或4.8m为高度,地下室层可适当降低(该层一般采用3.6m,人流较少时,可再矮些)。

2.定位线的标注原则(1)

定位线之间的距离(如跨度、柱距、层高等)应符合模数尺寸,用以确定结构或构件等的位置及标志尺寸。

结构构件与平面定位线的联系,应有利于水平构件梁、板、屋架和竖向构件墙、柱等的统一和互换,并使结构构件受力合理、构造简化。采用标志尺寸、构造尺寸和实际尺寸表达出这方面的关系。

标志尺寸 应符合模数数列的规定,用以标注建筑制品、建筑构配件、有关设备位置界限之间的尺寸(参见图3-3);当有分隔构件时,构件的标志尺寸不受上述条文限制(参见图3-4所示)。

图3-3 尺寸间的关系

图3-4 有分隔构件时尺寸间的关系

构造尺寸 是建筑制品、建筑构配件等生产的设计尺寸。一般情况下,构造尺寸加上缝隙的大小等于标志尺寸。缝隙的大小宜符合模数数列的规定(参见图3-3、图3-4)。

实际尺寸 是建筑制品、建筑构配件的实有尺寸。实际尺寸与构造尺寸之间的差数,应由允许偏差值加以限制。

(1)墙与平面定位线的联系原则

①内墙顶层墙身的中线,一般与平面定位线相重合(参见图3-5)。

图3-5 承重内、外墙与平面定位线的联系

②承重外墙顶层墙身的内缘与平面定位线间的距离,一定为顶层承重内墙厚度的一半、顶层墙身厚度的一半、半砖或半砖的倍数(参见图3-5)。

③非承重外墙与平面定位线的联系,除可按承重外墙布置外,还可使墙身内缘与定位线相重合。

④带承重壁柱外墙的墙身内缘与平面定位线的距离,一般为半砖或半砖的倍数。内壁柱时,还可使墙身内缘与平面定位线相重合;外壁柱时,还可使墙身外缘与平面定位线重合。

(2)柱与平面定位线的联系原则

①中柱(中柱的上柱或顶层中柱)的中线一般与纵横向平面定位线相重合。

②边柱的外缘一般与纵向的平面定位线相重合或偏离,也可使边柱(顶层边柱)的纵向中线与纵向平面定位线相重合(参见图3-6)。

图3-6 柱与平面定位线的联系

(3)特殊位置处(如端部位及伸缩缝处、高低跨处、纵横跨处等)墙和柱与平面定位线的联系原则。

除可按一般墙、柱布置外,也可使墙、柱(上柱或顶层柱)中线或外缘偏离平面定位线;还可采用具有插入距的双定位线的方法(参见图3-7)。

图3-7 特殊位置柱与平面定位线的联系

(4)墙、柱与横向定位轴线的联系原则

①除伸缩缝处的柱和端部柱外,柱的中心线应与横向定位轴线相重合。

②伸缩缝处柱的中心线与横向定位线间距为500mm;伸缩缝的中心线应与横向定位轴线相重合(参见图3-8)。

图3-8 伸缩缝处柱与横向定位轴线的联系

③山墙为非承重墙时,墙内缘应与横向定位线相重合;端部柱的中心线应自横向定位轴线向内移500mm(参见图3-9)。

图3-9 端部柱与横向定位轴线的联系

④山墙为承重墙时,墙内缘与横向定位轴线间的距离,应等于半砖距离或为半砖的倍数(参见图3-10)。

图3-10 承重山墙与横向定位轴线的联系

(5)墙、边柱与级向定位轴线的联系原则

①在无吊车的厂房(包括有悬挂吊车的厂房)和柱距为6m、吊车起重量等于或小于20t的厂房中,边柱外缘和墙内缘应与纵向定位轴线相重合(参见图311a)。在柱距为6m、吊车起重量为30t或50t的厂房中,边柱外缘和纵向定位轴线间,应加设D=150mm的联系尺寸(参见图3-11b)。

图3-11 边柱与纵向定位轴线的联系

②带有承重壁柱的外墙,墙内缘一般与纵向定位轴线相重合,或与纵向定位轴线间的距离为半砖或半砖的倍数(参见图3-12)。

图3-12 带有承重壁柱外墙与纵向定位轴线的联系

(6)结构构件与竖向定位线的联系原则

应有利于墙板、柱、梯段等竖向构件的统一,满足使用要求,便于施工。

①楼面式地面与竖向定位线的联系,一般使建筑物各层楼板、地板表面与竖向定位线相重合(参见图3-13a)。必要时,可使各层的楼板、地板结构表面与竖向定位线相重合。

图3-13 楼面、地面、平屋面与竖向定位线的联系(h为楼板厚度)

②平屋顶(无屋架或屋面大梁)与竖向定位线的联系,一般使顶板结构表面与竖向定位线相重合(参见图3-13a)。在装配式建筑中,为了统一竖向构件、平屋面与竖向定位线的联系,一般可使相应楼板厚度处与竖向定位线相重合(参见图3-13b)。必要时,可使相应的楼板结构厚度处与竖向定位线相重合。

③屋架或屋面大梁与竖向定位线的联系,应使其支座底面与竖向定位线相重合。

(三)门窗、楼梯的形式

工业建筑中的玻璃窗是为了采光和通风用的。窗户的形式,常采用中悬、上悬两种(按开窗方法分类)。中悬窗使用上较为方便,但下雨时,窗的上部会溅上雨水,对要求保持干燥的厂房不宜采用;上悬窗虽无此弊,却由于其最大张开角度仅达90°,故其通风调节效果上不及中悬式。

门窗的宽度与高度:

工业厂房门、窗的尺寸,均以洞口尺寸为公称尺寸(或称标志尺寸);门窗实际尺寸略小于洞口尺寸。

门、窗按洞口尺寸标注,其宽度和高度尺寸均以模数300mm为基数。

窗的尺寸常采用下列几种:宽度为900、1200、1500、1800、2400……6000mm;高度为1200、1800、2400……4800mm。

门的尺寸,视运输要求不同参考表3-1加以选择。

表3-1 门种类及尺寸 (单位:mm)

楼梯的装置:

楼梯应设置在交通方便之处,其坡度为26-60°,梯级数不小于15级,宽度应不小于70cm,而常采用1.0、1.2、1.4m等几种形式(生活间者用1.4m,工作平台者用0.9m)。根据使用情况,楼梯的建造不宜采用木材,常用钢筋水泥为材质,在无间隔墙的条件下,并应设有支柱来支撑梯身。

门、窗、楼梯的示意画法,可参见《建筑制图标准(GBJ1-73)》中建筑配件的有关图例,建筑物图中楼梯的示意必须标有栏杆(扶手)。

(四)厂房的采光标准与采光天窗类型

1.采光系数C(2)

厂房内工作面采光的数量评价指标,以采光系数C来表示。

室内某一点的采光系数,可按下式计算:

式中 En——室内某一点的照度,1x(勒克斯);

Eω——与En同一时间的室外照度,1x(勒克斯)。

生产车间工作面上的采光系数最低值,不应低于表32中的规定数值。

表3-2 生产车间工作面上的采光系数最低值

(引自“工业企业采光设计标准* TJ33-79)

2.天窗窗洞的采光系数Cd

对于利用自然光作为采光光源的厂房,通常有顶部采光与侧面采光或两者兼有的三种情况。

若以顶部采光为例,其采光计算图表如下:

(1)矩形天窗、平天窗和锯齿型天窗的采光简图,参见图3-14。

图3-14 矩形天窗、平天窗和锯齿型天窗的采光简图

b-建筑宽度(跨度或进深):1-建筑长度;h-建筑高度;h-窗高;b-窗宽:;d-窗间距;hx-工作面至窗下沿高度;h*-工作面至窗上沿高度,即hx+hc;bh-天窗跨度

(2)天窗窗洞的采光系数Cd,应按天窗窗洞面积A与地面面积Ad之比(简称窗地比)和建筑长度l,由图3-15确定。该图适用于高跨比hx/b=0.5的多跨厂房。

图3-15 顶部采光计算图表

(引自“工业企业采光设计标准”TJ33-79)

(3)天窗的类型。

顶部采光的天窗,通常是单跨建筑物内,只安置1个屋脊天窗;多跨建筑物内,则需每一跨度上设置天窗。

按照天窗形状、特点,可分为如下几种类型(参见图3-16):

图3-16 天窗的主要形式

①三角形天窗——光线强、结构形式简单,但由于窗户与水平面成45°角,窗扇不能开启(参见图3-16a)。

②梯形天窗——适于要求较强光线、进行细小工作的车间(参见3-16b)。

③M、A形天窗——适用于需要强烈通风兼较强光线的车间(参见图3-16c、图3-16d)。

④锯齿形天窗——适合于众多人员从事精细操作,对光线要求严格的车间。天窗口一般朝北或东北,借以避免阳光直射工作面(参见图3-16e)。

⑤矩形天窗——照明程度均匀,窗扇容易开关,使用便利(参见图3-16f)。

各类天窗形式中,以矩形天窗使用较广泛,其大小是按窗口高度(c)与宽度(l0)之比值等于0.20-0.25时最为适用,任何时候,c/l0的值均不得超过0.45-0.5。矩形天窗架高度一般为宽度的0.3-0.5倍。

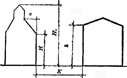
此外,为满足车间的采光要求,对相邻建筑物的间距必有一定的限制范围,可参阅图3-17相邻车间采光间距K值,进行选择计算。

图3-17 相邻车间采光间距K

当a<3m时,要求

当a>3m时,要求

(五)地基基础与防潮防水

基础主要体现在柱子基础及地面基础上。基础的土石可用碎砖或碎石夯实,地面则宜用混凝土(分两层:下层用四合土,厚度约10-15cm;上层用混凝土,厚约6-10cm),以适应于一般负荷及地面的防潮、防水要求(如粉碎、制泥等地段)。对其他要求不高的地面,一般可采用四合土(砂、石、石灰、水泥)或采用三合土及在表面层抹涂水泥砂浆,如此则较经济适用。

位于地平面以下的建筑物或构筑物,一般采用麻布沥青为防水层。

(六)防寒保温措施

通常可从选择墙厚、窗层、保温层设置等方面着手。

砖墙有空心和实心之分。承荷一定重量的墙常为实心,其厚度要求随承荷重量而分为25cm(-砖墙)及35-38cm(-砖半墙)两类。

砖墙厚度对建筑物的防寒保温具有决定性作用,因此,我国南北地区的建筑物墙厚有差别。例如:

南方地区,墙厚一般为25cm。

长江以北、黄河以南地区,墙厚一般为38cm。

东北地区温度较低,墙厚一般为50cm(两砖墙)。

窗层,在室外温差大于30℃的地区,应采用双层窗,以加强室内保温。窗的外层用上悬式,内层窗采用下悬式。建筑物的天窗可采用上悬式的单层窗。

常用的保温层材料有泡沫混凝土、木地板、菱苦土地板,其中用木地板保温性最好(木的导热系数小);混凝土较差,但碍于木材价格较贵、菱苦土防潮性差(潮湿车间不适用),故以使用泡沫混凝土较为广泛,这种保温层的厚度为10cm。

(七)生活间

生活间的设置可采取四种不同的方式:

(1)独立的;

(2)作为车间的一部分;

(3)在车间内;

(4)设置在地下室内。

其中以第二种形式较为经济适用。设计时可布置在车间的侧面或车间的东西方向,便于工人使用,但这种形式对通风要求高的厂房不太理想。

布置生活间时,应留出一定宽度(约2.4m)的走廊面积。

(八)建筑间距

按照厂房耐火等级及相邻厂房的生产性质与火灾危险性,对建筑物的间距除适应于采光标准所提出的指标外,还应按下表3-3所列内容予以考虑。

表3-3 厂房防火间距

陶瓷工业企业主要厂房车间的耐火等级:制泥、成型车间常列为“戊”级;烧成车间熔块烧制及锅炉房为“丁”级;重油泵房、油浸变压器室为“丙”级;煤气净化工段为“乙”级

随便看

 

文网收录3541549条中英文词条,其功能与新华字典、现代汉语词典、牛津高阶英汉词典等各类中英文词典类似,基本涵盖了全部常用中英文字词句的读音、释义及用法,是语言学习和写作的有利工具。

 

Copyright © 2004-2024 Ctoth.com All Rights Reserved
京ICP备2021023879号 更新时间:2025/10/18 13:45:55