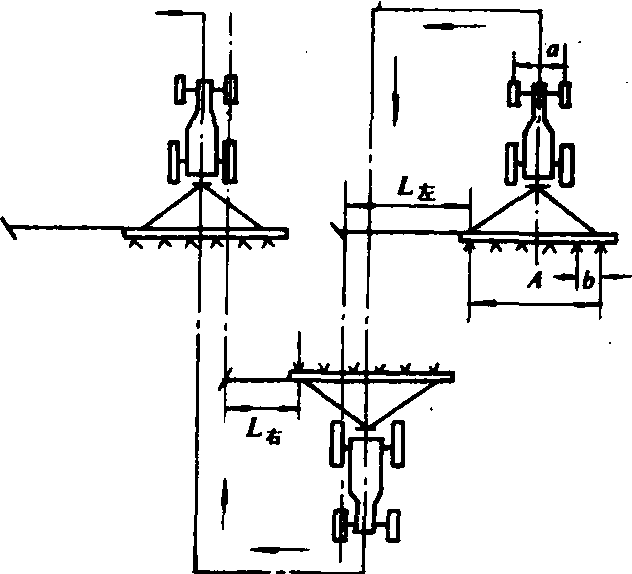
划印器row marker播种机在作业时为下一次行程划出导向印迹的装置。包括划出浅沟的划印部件、划印器臂及起落机构。其作用是保证播种机在往返行程时取得准确的邻接行距,以及机组的直线行驶。 划印部件有球面圆盘、锄铲和刮板等。球面圆盘适应性较好,常用于谷物条播机和中耕作物精播机。 划印器臂的臂长可以调节。划印器臂长是指从安装划印器的播种机外侧开沟器中心线到所划印迹之间的垂直距离(图1)。播种机采用梭形播法时,划印器臂长按下式计算: 
图1 划印器臂长的确定  式中 L右、L左为划印器右、左臂长(米);A为播种机两外侧开沟器的距离(米);a为拖拉机前轮中心线间距(履带内侧间距)(米);b为行距(米)。 起落机构有手杆式、重锤式、扭簧式、单缸液压式和液压折合式等。在现代较先进的播种机上,多采用液压折合式,划印器的起落换向实现自控(图2)。
图2 液压折合式起落机构示意图 划印器工作时,操作拖拉机提升器手杆,供油给划印器油缸,在油缸推动下划印器臂绕O点旋转而逐渐升起,同时,绕A点旋转的钢丝绳(或链条)逐渐松放,使划印器圆盘和臂在自重作用下,绕铰接点B折合,从而由工作状态变为升起状态。反之,操作手杆使油缸往内缩时,放下划印器臂,钢丝绳逐渐被拉紧,使划印器圆盘和臂绕B点伸直,变成工作状态。划印器row marker播种机工作时,在未播地一侧地面划出印迹的装置。这种印迹可作为播种机组下一行程的引进标志,以保证邻接播行的行距准确。划印器的工作部分为球面圆盘或锄铲,装在划印器臂上,臂的伸出长度可按需要调整。播种机机架两侧各铰接着一个划印器,可根据需要交替工作。 |